utama
KWD-3000HC siri slot
Siri manual pelbagai slot
Siri pembersihan tali dalam talian berterusan
Siri pelbagai kitaran stesen tunggal
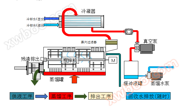
Siri pemulihan sulingan
KWD-4000HC siri slot
Peralatan rawatan air sisa kepekatan tinggi
Peranti pengeringan dehidrasi sisa vakum
Peralatan penggunaan semula air sederhana
Peralatan pembersihan optik
Peralatan pembersihan semikonduktor ketepatan
Peralatan pembersihan perkakasan ketepatan
Instrumen dan meter
Penggunaan semula air dalam plating
Penggunaan semula air sederhana dalam rawatan air sisa
Pam panas jenis pengurangan tekanan pengeringan penguapan peralatan
Operasi berjaya!